Site-Header
咨询
徐贺 高级客户经理
  • 15216484215
  • 1746749398
徐贺/ 高级客户经理

高级客户经理

  • 电话(微信)
    15216484215
  • QQ 号码
    1746749398

禅道DevOps平台3.0发布!代码扫描功能上线,提升企业代码质量

发布:gitfox 于 2025-07-02 15:30:00 最后编辑:zhangjialiang 于 2025-10-23 14:12:34 535 次查看

大家好!DevOps平台3.0发布啦!本次发布 新增代码扫描功能,优化了用户的使用体验,修复了一些已知问题。

一、新增扫描功能

▼1、扫描规则
扫描规则”功能集成支持了34种扫描工具、多种编程语言(如PHP、Java、Golang、Python等),可通过分类管理代码扫描规则,规则涵盖缺陷、安全、合规性、优化等类型 。可查看规则 ID、名称、扫描工具、严重程度、标签、状态、简介,且能对规则执行启用等操作,助力规范代码质量检测标准 。

▼2、扫描集
“规则集”是多个规则的集合。呈现规则集ID、名称、编程语言、扫描工具、规则数、状态、描述,提供添加、编辑、禁用、删除等操作,满足基本规则集配置需求。


▼3、扫描方案
一个扫描方案,可关联多个规则集。涵盖方案名称、编程语言、扫描工具、关联规则集 / 规则数量及状态管理,可执行添加、编辑、启用/禁用、删除操作,为代码扫描提供基础配置能力 。

▼4、扫描计划
对代码库进行扫描时,需配置并指定扫描计划。扫描计划功能支持创建、管理代码扫描任务,涵盖任务名称、运行状态、扫描结果、关联代码库及分支、触发器、扫描范围、方案关联,可执行启动、查看、编辑、删除操作,另外可配置定时/动作式触发器完成扫描。

▼5、扫描任务
基于扫描计划执行扫描时,会自动创建扫描任务。扫描任务支持展示任务基础信息,包括任务 ID、名称、关联代码库、指定分支、关联扫描计划、运行状态、扫描结果、问题总数、触发方式等,提供操作入口,满足任务基本管理需求。

▼6、扫描问题
扫描任务执行后会产生扫描问题,在扫描任务详情中,可呈现问题总数、文件数等概览数据,通过饼图展示问题类型、严重程度分布,以排行榜定位问题文件与规则,搭配基础信息栏辅助任务全流程追溯,为代码质量分析、问题定位提供数据支撑 。

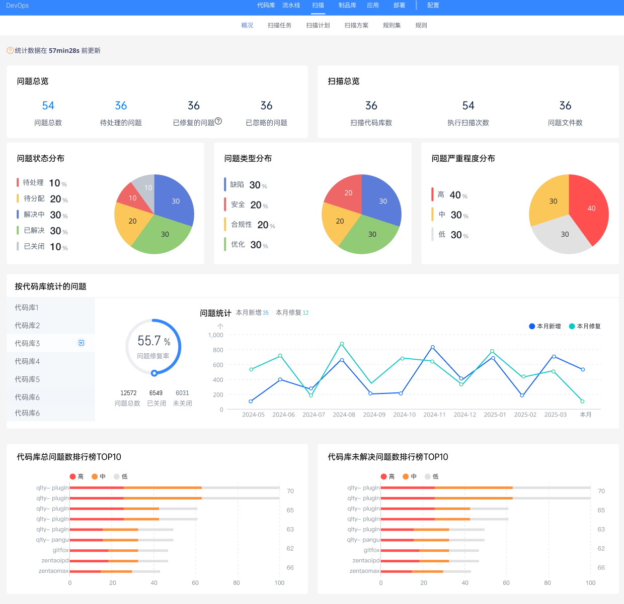
▼7、扫描概况

扫描模块提供多维度数据概览,涵盖问题总数、状态 / 类型 / 严重度分布,支持按代码库统计问题、追踪趋势,及展示代码库问题排行,助力全面把控代码质量。


二、功能优化

  • 优化配置监控节点数添加异常原因提示
  • 优化配置监控服务数添加提示
  • 优化监控页面资源统计面板
  • 优化GitFox流水线回放的功能
  • 优化扫描的对象相关动态增加跳转链接

三、下载链接

DevOps解决方案插件包
php7.0    php7.1    php7.2_7.4    php8.1

四、相关链接


持续优化,定期更新,禅道一直在路上。

最后编辑: 于 2025-10-23 14:12:34

关键字

Site-Footer